本文までスキップする

Business 01

設備・装置の設計・製作
Design and Manufacturing of Equipment

施工性やメンテナンス性を考慮した設計のもと、ガスタービン分野を中心に、エンジン試運転装置や洗浄・検査設備、加工・組立用の治工具等、様々な設備・装置をご提案しています。初期計画から施工完了までの一貫した製品提供はもちろん、部分的な設計・製作や施工のみのご要望にも柔軟に対応することが可能です。
また、複雑な構造や条件の設計では、必要に応じて三次元CADや解析ツールを用いた構造解析・機構解析を実施し、設計の健全性や安全性を確認していることに加え、トラブルにも迅速に対応しています。

エンジン試運転設備

航空用/産業用/船舶用ガスタービンおよび航空用トランスミッションの試運転設備において、初期計画・設計・施工からアフターケアまでを一貫して提供しています。設計においては、三次元CADや数値解析(流体解析・構造解析等)を活用し、設備の安全性・信頼性・施工性を高めることで、設備の高性能化と効率的な運用を支えています。

Project 01

複雑な要件に応える、
確かな設計品質と運転技術

複合エンジン運転設備

Project 02

ヘリコプターの安全性を支える、
最新のトランスミッション用テストスタンド

ヘリコプターの安全性を支える、
最新のトランスミッション用
テストスタンド

トランスミッション用テストスタンド

ロボット設備

ガスタービンの部品製造・検査の生産性向上・品質安定化を目的としたロボット設備を手掛けています。使用用途や設置環境に合わせた最適な設計を行い、施工からアフターケアまでを一貫して提供しています。また、導入後の実機でのティーチングやプログラミングはもちろん、オフラインティーチングやシミュレーションによる設置位置の検討まで、幅広く対応いたします。

Project 03

熟練の技術をロボットで実現。
仕上げ加工を高度自動化

仕上げロボット設備

ガスタービン部品製造・組立用治工具

ガスタービンの部品製造・検査や組立に不可欠な各種治工具の設計・製作・修理を承っています。特に複雑な曲面で構成されるガスタービンのブレード類の保持具については、三次元CADを用いた精密設計に加え、加工や検査の効率化を実現するノウハウを有しています。治工具の修理や改修にも多数対応しており、長期的に安心して利用できる体制を整えています。

主な取り扱い治具

機械加工用・検査用保持具/ガスタービン組立・分解用治工具/非破壊検査や表面処理等の特殊工程用保持具/吊り具、台車

主な取り扱い治具

機械加工用・検査用保持具/ガスタービン組立・分解用治工具/非破壊検査や表面処理等の特殊工程用保持具/吊り具、台車

納入事例

接着作業用治具

関連技術
エンジニアリング/構造設計

本製品は、川崎重工業向けの航空機用ガスタービンにおいて、静翼部品の組み立てを担う専用治具です。極めて高い組立精度を担保するため、重要部位には1/100mmから1/1000mm単位におよぶ厳格な位置決め精度が求められています。

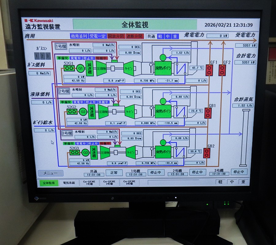
ガスタービン発電プラントの監視装置

監視装置は、ガスタービン発電プラントの運転状況を遠隔でモニタリングするためのシステムです。運転データや故障情報を自動収集し、ネットワークを介してリアルタイムに伝送します。
当社は、温度・圧力・流量といった運転パラメータを継続的に取得・解析し、計測技術と制御技術を融合させたシステムの設計から、製作・メンテナンスを担い、高い信頼性でガスタービン発電プラントの安定稼働を支えています。

納入事例

統合監視装置

関連技術
エンジニアリング/電装制御

本装置は、工場内に点在するガスタービン運転設備の情報を一括して集約し、高度な遠隔操作とリアルタイムな状態監視を可能にするシステムです。ガスタービンの安定稼働に不可欠な燃料供給管理をはじめ、詳細な設備稼働状況の可視化を実現。さらに、工場全体の「見える化」を促進することで、現場の業務効率化のみならず、生産性の抜本的な向上に大きく貢献しています。

蛍光浸透探傷検査設備

後乳化性/水洗性蛍光浸透探傷検査装置は、製品表面の微細な傷や欠陥を高精度に検出するための非破壊検査システムです。蛍光剤を浸透させた後、後乳化または水洗によって余分な浸透液を除去し、紫外線照射による発光で欠陥を可視化します。

納入事例

蛍光浸透探傷検査設備

関連技術
エンジニアリング/構造設計

本設備は、製作完了後の部品や供用された部品の表面を対象に、キズや割れの有無を厳格に検査するためのシステムです。検査工程では、特殊な薬液を用いた規定のプロセスを厳守し、品質確認を実施しています。さらに、これらの複雑な工程を最適化するため、ライン化や自動化を推進。人為的ミスを排除しつつ、検査業務の効率化と高い生産性を実現しています。

ガスタービン部品の洗浄設備

ガスタービン部品の加工後や次工程へ進む前に付着した油脂や汚れを除去するための洗浄設備を設計・製作しています。洗浄方式には、薬液による「浸漬洗浄型」と、溶剤蒸気を用いた「蒸気洗浄型」があり、いずれも高い耐薬品性を備えた設計が求められます。

納入事例

洗浄・エッチング設備

関連技術
エンジニアリング/構造設計

本設備は、ガスタービンの製造工程における完成部品や、使用済み部品を対象に、検査・組立の前工程として精密洗浄を行うためのシステムです。ガスタービン部品の洗浄プロセスにおいては、薬液の腐食作用を利用して表面を極微細に溶解・洗浄する高度な手法が採用されています。そのため、設備全体には強力な腐食性薬液に耐えうる優れた耐食設計を施しています。